ScreenAgent für ChromeOS

ScreenAgent Geschlossen NiCE ScreenAgent ist ein Dienst, der auf Agenten-Desktops läuft, deren Bildschirm aufgezeichnet werden soll. ist verfügbar, wenn Sie über diese Lizenzen verfügen:

  • CXone ACD (voice)oderThird Party Telephony Providers

  • Screen Recording Basic oderAdvanced

Sie müssen IWAs (Isolated Web Applications) zur Bildschirmaufzeichnung und Echtzeit-Bildschirmüberwachung in Ihrer Google Admin-Konsole hinzufügen und konfigurieren. ScreenAgent zeichnet abhängig von den Aufzeichnungsrichtlinien Aktivitäten auf den Chromebox- oder Chromebook-Geräten Ihrer Agenten auf, die während einer Interaktion geschehen. Supervisoren und Bewerter können auch die Aktivitäten eines Agenten während einer Interaktion überwachen.

Voraussetzungen

Vor der Einrichtung von ScreenAgent:

  1. Überprüfen Sie Konnektivitätsanforderungen.

  2. Der Benutzer, der ScreenAgent für ChromeOS einrichtet, muss Chrome-Admin-Berechtigungen für die Chrome Admin-Konsole haben.

  3. Stellen Sie sicher, dass der Benutzer, der ScreenAgent für ChromeOS einrichtet, (z. B. der Administrator), über diese CXone Mpower-Berechtigungen verfügt:

    • Zugangsschlüssel::ErstellenDies dient zum Verwalten von Zugriffsschlüsseln für Ihre Organisation.

  4. Generieren Sie in CXone Mpower einen Zugriffsschlüssel für ScreenAgent.

    Der Zugriffsschlüssel erhält alle Berechtigungen des CXone Mpower-Benutzers, der ihn generiert. Wenn dieser Benutzer ein Administrator ist, hat jeder, der den Zugriffsschlüssel hat, Administratorrechte. Legen Sie also aus Sicherheitsgründen zunächst einen CXone Mpower-Benutzer und eine Rolle für ScreenAgent an und generieren Sie dann den Schlüssel mit dem ScreenAgent-Benutzer.

    1. Erstellen Sie eine Rolle für den ScreenAgent-Dienst:

      1. Klicken Sie auf den App-Selector Symbol für die App-Auswahl und wählen SieAdmin.
      2. Gehen Sie zu SicherheitRollen und Berechtigungen.

      3. Klicken Sie auf Neue Rolle.

      4. Geben Sie einen Namen für die Rolle an, z. B. ScreenAgent-Zugriffsschlüssel.

      5. Entfernen Sie alle Berechtigungen für die Rolle mit Ausnahme von Zugriffsschlüssel und Mein Zugriffsschlüssel.

      6. Klicken Sie auf Speichern & aktivieren.

    2. Erstellen Sie einen Mitarbeiter für den ScreenAgent-Dienst:

      1. Klicken Sie auf den App-Selector Symbol für die App-Auswahl und wählen SieAdmin.
      2. Klicken Sie auf Mitarbeiter.

      3. Klicken Sie auf Neuer Mitarbeiter.

      4. Geben Sie einen Namen für den Mitarbeiter an, z. B. ScreenAgent.

      5. Wählen Sie in der Hauptrolle-Dropdown-Liste, die Rolle ScreenAgent-Zugriffsschlüssel, die Sie gerade erstellt haben.

      6. Deaktivieren Sie auf der Registerkarte „Allgemein“ alle Attribute.

      7. Klicken Sie auf Create (Erstellen). Sie können Zugriffsschlüssel erst nach Erstellung eines Kontos erzeugen.

    3. Öffnen Sie den ScreenAgent-Mitarbeiter erneut und gehen Sie zur Registerkarte "Sicherheit". Klicken Sie auf Zugriffsschlüssel hinzufügen, um einen Zugriffsschlüssel zu erzeugen.

    4. Kopieren Sie die Zugangsschlüssel-ID und den Geheimen Zugangsschlüssel und speichern Sie sie an einem sicheren Ort. Wenn Sie den Geheimen Zugangsschlüssel nicht kopieren oder wenn Sie ihn verlieren, muss ein neuer erstellt werden. Verwenden Sie diese Zugangsschlüssel-ID und den geheimen Zugangsschlüssel, wenn Sie ScreenAgent installieren.

    5. Aktivieren Sie das ScreenAgent-Mitarbeiterkonto, indem Sie auf die Schaltfläche Konto aktivieren in der Aktivierungs-E-Mail klicken.

  5. Gehen Sie in CXone Mpower zu Admin > Mitarbeiter und achten Sie darauf, dass für jeden Agenten auf der Registerkarte Allgemein Folgendes definiert ist:

    • Der Betriebssystem-Login für ChromeOS wird über die E-Mail des Agenten definiert. Der Wert für die BS-Anmeldung für die E-Mail-Adresse john@compny.com sollte beispielsweise als company.com\john eingegeben werden.

      Der Wert BS-Anmeldung muss für jedes Mitarbeiterprofil eindeutig sein. Der Wert BS-Anmeldung kann nicht für mehrere Mitarbeiterprofile verwendet werden, selbst dann nicht, wenn einige der doppelten Mitarbeiterprofile inaktiv sind. Wenn mehrere Mitarbeiterprofile denselben Wert für BS-Anmeldung haben, wird ScreenAgent für keinen der Agenten mit diesem Wert für BS-Anmeldung ausgeführt.

    • Der Agent verfügt über das Attribut Kann aufgezeichnet werden (Bildschirm). Dieses Attribut ist erforderlich, um die Bildschirmaufzeichnung, Bildschirmüberwachung oder beides zu aktivieren.

ScreenAgent für ChromeOS einrichten

Stellen Sie sicher, dass alle Voraussetzungen erfüllt sind, bevor Sie mit der Einrichtung von ScreenAgent für ChromeOS beginnen.

Richten Sie ScreenAgent in der Chrome Admin-Konsole in der angegebenen Reihenfolge ein.

Konfigurationsänderungen werden bei der nächsten Anmeldung auf dem Computer der Agenten übernommen. Um Konfigurationsänderungen zu übernehmen, die vorgenommen werden, während der Agent angemeldet ist, muss der Agent sich ab- und wieder anmelden.

Fügen Sie die IWAs für Bildschirmaufzeichnung und Bildschirmüberwachung hinzu:

Wenn für das Konto bereits PWAs hinzugefügt und konfiguriert wurden, müssen diese vor dem Hinzufügen und Konfigurieren der IWAs entfernt werden.

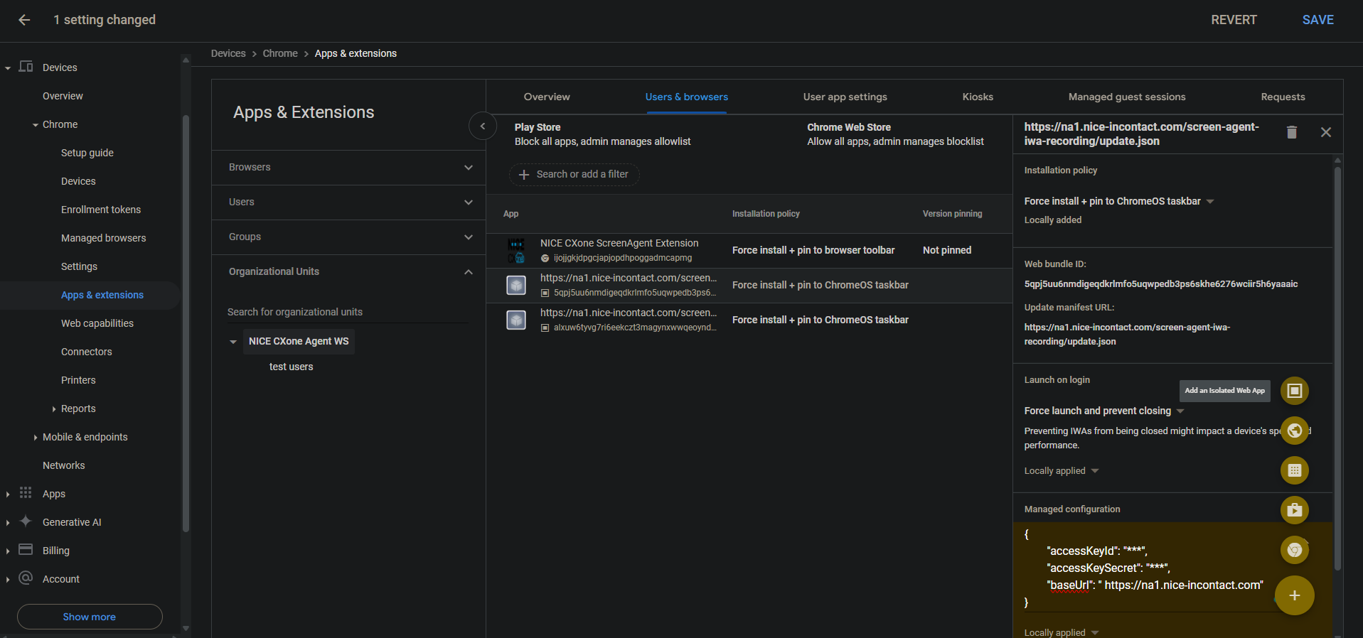
  1. Gehen Sie in der Chrome-Admin-Konsole zu Geräte > Chrome.

  2. Wählen Sie Apps und Erweiterungen aus.

  3. Wählen Sie die Registerkarte Nutzer und Browser aus.

  4. Um die Bildschirmaufzeichnungs-IWA hinzuzufügen, bewegen Sie den Mauszeiger über das Pluszeichen + und wählen Sie Isolierte Web-App hinzufügenaus.

  5. Legen Sie Folgendes fest:

    • Web-Bundle-ID: 5qpj5uu6nmdigeqdkrlmfo5uqwpedb3ps6skhe6276wciir5h6yaaaic

    • Manifest-URL aktualisieren: \u003cCXone host domain\u003e /screen-agent-iwa-recording/update.json (Die Hostdomäne ist für jede Region unterschiedlich, zum Beispiel: https://na1.nice-incontact.com/screen-agent-iwa-recording/update.json)

  6. Klicken Sie auf Save (Speichern).

  7. Um die Überwachungs-IWA hinzuzufügen, bewegen Sie den Mauszeiger über das Pluszeichen + und wählen Sie Isolierte Web-App hinzufügenaus.

  8. Legen Sie Folgendes fest:

    • Web-Bundle-ID: alxuw6tyvg7ri6eekczt3magynxwwqeoyndxjmiwuz33dlz6jnjr2aacai

    • Manifest-URL aktualisieren: \u003cCXone host domain\u003e /screen-agent-iwa-rtm/update.json (Die Hostdomäne ist für jede Region unterschiedlich, zum Beispiel: https://na1.nice-incontact.com/screen-agent-iwa-rtm/update.json)

  9. Klicken Sie auf Save (Speichern).

Konfigurieren Sie die IWAs für die Bildschirmaufzeichnung und Bildschirmüberwachung:

  1. Klicken Sie auf der Registerkarte Nutzer und Browser auf den Namen der Aufzeichnungsanwendung und konfigurieren Sie Folgendes:

    • Installationsrichtlinien: Installation erzwingen und an ChromeOS-Taskleiste anpinnen

    • Bei der Anmeldung starten: Start erzwingen und Schließen verhindern

    • Verwaltete Konfiguration: Fügen Sie CXone Mpower Zugriffsschlüssel und Hostdomäne im folgenden JSON-Format hinzu:

      {"accessKeyId": "ACCESS_KEY", "accessKeySecret": "SECRET_KEY", "baseUrl": "HOST_DOMAIN"}

      Achten Sie auf Leerzeichen und weitere Sonderzeichen. Wenn das JSON-Format nicht korrekt ist, wird die Konfiguration nicht angewendet.

      Verwenden Sie einen JSON-Formatierer, um das JSON-Objekt zu formatieren, kopieren Sie es und fügen Sie es unter Verwaltete Konfiguration ein.

  2. Klicken Sie auf Save (Speichern).

  3. Klicken Sie auf den Namen der Überwachungsanwendung und konfigurieren Sie dieselben Einstellungen wie für die Aufzeichnungsanwendung.

  4. Klicken Sie auf Save (Speichern).

Die Fenster der ScreenAgent-Bildschirmaufzeichnung und -überwachung werden automatisch geöffnet, wenn sich der Benutzer anmeldet.

Aufzeichnung und Überwachung werden nur geschlossen, wenn sich der Benutzer abmeldet.

Fügen Sie die Chrome ScreenAgent-Erweiterung für das Konto hinzu und konfigurieren Sie sie:

Diese Chrome Erweiterung überträgt die Betriebssystem-Anmeldung des Benutzers auf seine Chromebox oder sein Chromebook.

  1. Bewegen Sie auf der Registerkarte Nutzer und Browser den Mauszeiger auf das Pluszeichen (+) und wählen Sie Aus dem Chrome Web Store hinzufügen.

  2. Suchen Sie nach NICE CXone ScreenAgent Extension und wählen Sie diese Erweiterung aus.

  3. Klicken Sie auf den Namen der Erweiterung und legen Sie Folgendes fest:

    Installationsrichtlinie: Installation erzwingen und an ChromeOS-Taskleiste anpinnen

  4. Klicken Sie auf Save (Speichern).

Aktivieren Sie die Entwicklertools zur Fehlerbehebung:

  1. Gehen Sie zu Geräte > Chrome.

  2. Wählen Sie Einstellungen.

  3. Wählen Sie die Registerkarte Nutzer und Browser aus.

  4. Suchen Sie nach Entwicklertools.

  5. Klicken Sie in der Ergebnisliste auf Einstellungen für Entwicklertools und wählen Sie Verwendung integrierter Entwicklertools immer zulassenaus.

  6. Klicken Sie auf Save (Speichern).

Deaktivieren Sie die Prozessbeendigung im Task-Manager:

  1. Gehen Sie zu Geräte > Chrome.

  2. Wählen Sie Einstellungen.

  3. Wählen Sie die Registerkarte Nutzer und Browser aus.

  4. Suchen Sie nach Task-Manager.

  5. Klicken Sie in der Ergebnisliste auf Task-Manager-Einstellungen und wählen Sie Nutzer daran hindern, Prozesse mit dem Task-Manager von Chrome zu beenden aus.

  6. Klicken Sie auf Save (Speichern).

Aktivieren Sie die Bildschirmaufzeichnung und die Echtzeit-Bildschirmüberwachung für das Konto:

  1. Gehen Sie zu Geräte > Chrome.

  2. Wählen Sie Webfunktionenaus.

  3. Um die Bildschirmaufzeichnung zu aktivieren, wählen Sie im Abschnitt Origin-spezifische Berechtigungen die Option Origin hinzufügenaus.

  4. Legen Sie Folgendes fest:

    • Ursprungs-/Standortmuster: isolated-app://5qpj5uu6nmdigeqdkrlmfo5uqwpedb3ps6skhe6276wciir5h6yaaaic

    • Bildschirmaufzeichnung: Erlaubt

    • Fensterverwaltung: Erlaubt

  5. Klicken Sie auf Save (Speichern).

  6. Um die Echtzeit-Bildschirmüberwachung zu aktivieren, wählen Sie im Abschnitt Origin-spezifische Berechtigungen die Option Origin hinzufügenaus.

  7. Legen Sie Folgendes fest:

    • Ursprungs-/Standortmuster: isolated-app://alxuw6tyvg7ri6eekczt3magynxwwqeoyndxjmiwuz33dlz6jnjr2aacai

    • Bildschirmaufzeichnung: Erlaubt

    • Fensterverwaltung: Erlaubt

  8. Klicken Sie auf Save (Speichern).

 

Fehlerbehebung für ScreenAgent für ChromeOS

So rufen Sie die ScreenAgent-Protokolldatei für die Fehlerbehebung auf:

  1. Klicken Sie auf dem ChromeOS-Desktop auf das CXone Mpower ScreenAgent-Symbol .

    Das ScreenAgent-Anwendungsfenster wird geöffnet.

  2. Drücken Sie Strg-Umschalt-C.

    Das DevTools-Fenster wird angezeigt.

  3. Wählen Sie die Registerkarte "Konsole" aus. Klicken Sie mit der rechten Maustaste und wählen Sie Speichern unter aus.

  4. Speichern Sie die Protokolldatei und senden Sie sie ggf. an das CXone Mpower-Supportteam.

Häufig gestellte Fragen zu ScreenAgent für ChromeOS