ScreenAgent pour ChromeOS

ScreenAgent Closed NiCE ScreenAgent est un service qui s’exécute sur les ordinateurs de bureau des agents qui nécessitent une vidéocapture d’écran. est disponible si vous possédez ces licences :

  • CXone ACD (voice) ou Third Party Telephony Providers

  • Screen Recording Basic ou Advanced

Vous devez ajouter et configurer l'enregistrement d'écran et la surveillance d'écran en temps réel des IWA (applications Web isolées) dans votre console d'administration Google. ScreenAgent enregistre alors automatiquement l’activité sur le Chromebox ou Chromebook de vos agents pendant une interaction conformément aux politiques d’enregistrement. Les superviseurs et les évaluateurs peuvent également surveiller l’activité d’un agent pendant une interaction.

Conditions préalables

Avant de configurer ScreenAgent :

  1. Vérifiez les Exigences de connectivité.

  2. Assurez-vous que l’utilisateur qui configure ScreenAgent pour ChromeOS dispose des privilèges d’administrateur Chrome pour la console d’administration Chrome.

  3. Assurez-vous que l’utilisateur qui configure ScreenAgent pour ChromeOS (par exemple, l’administrateur) dispose de ces autorisations CXone Mpower :

    • Clé d’accès  :Créer, il s’agit de gérer les clés d’accès de votre organisation.

  4. Dans CXone Mpower, générez une clé d’accès pour ScreenAgent.

    La clé d’accès reçoit toutes les autorisations de l’utilisateur CXone Mpower qui la génère. Si cet utilisateur est un administrateur, toute personne disposant de la clé d’accès aurait des privilèges d’administrateur. Ainsi, pour des raisons de sécurité, créez d’abord un utilisateur CXone Mpower et un rôle pour ScreenAgent, puis générez la clé avec l’utilisateur ScreenAgent.

    1. Créez un rôle pour le service ScreenAgent :

      1. Cliquez sur le sélecteur d’applications icône du sélecteur d’application et sélectionnezAdmin.
      2. Accédez à Sécurité > Rôles et autorisations.

      3. Cliquez sur Nouveau rôle.

      4. Donnez un nom au rôle, tel que Clé d’accès ScreenAgent.

      5. Supprimez toutes les autorisations pour le rôle, à l’exception de Clé d’accès et Ma clé d’accès.

      6. Cliquez sur Enregistrer et Activer.

    2. Créez un employé pour le service ScreenAgent :

      1. Cliquez sur le sélecteur d’applications icône du sélecteur d’application et sélectionnezAdmin.
      2. Cliquez sur Employés.

      3. Cliquez sur Nouvel employé.

      4. Donnez un nom à l’employé, tel que ScreenAgent.

      5. Dans la liste déroulante Rôle principal, sélectionnez le rôle de clé d’accès ScreenAgent que vous venez de créer.

      6. Dans l’onglet Général, effacez tous les attributs.

      7. Cliquez sur Créer. Vous ne pouvez générer des clés d’accès qu’après avoir créé le compte.

    3. Ouvrez à nouveau l’employé ScreenAgent et accédez à l’onglet Sécurité. Cliquez sur Ajouter une clé d’accès pour générer une clé d’accès.

    4. Copiez à la fois l’ID de la clé d’accès et la clé d’accès secrète et enregistrez-les dans un endroit sûr. Si vous ne copiez pas la clé d’accès secrète ou si vous la perdez, vous devrez en créer une nouvelle. Utilisez cette clé d’accès ID et la clé d’accès secrète lors de l’installation de ScreenAgent.

    5. Activez le compte employé ScreenAgent en cliquant sur le bouton Activer le compte dans le courriel d’activation.

  5. Dans CXone Mpower, allez dans Admin > Employés et assurez-vous que les éléments suivants sont définis pour chaque agent dans l’onglet Général :

    • La connexion au système d'exploitation pour ChromeOS est définie à partir de l'e-mail de l'agent. Par exemple, la connexion au système d’exploitation pour le courriel, john@company.com, doit être saisie sous la forme company.com\john.

      La valeur de Connexion au système d’exploitation pour chaque profil d’employé doit être unique. La valeur Connexion au système d’exploitation ne peut pas être utilisée pour plusieurs profils d’employés, même si certains des profils d’employés dupliqués sont inactifs. Si plusieurs profils d’employés ont la même valeur Connexion au système d’exploitation, ScreenAgent ne sera pas exécuté pour les agents utilisant cette valeur Connexion au système d’exploitation.

    • L’agent a l’attribut Peut être enregistré (écran). Cet attribut est nécessaire pour activer la vidéocapture d’écran, l’observation d’écran ou les deux.

Configurer ScreenAgent pour ChromeOS

Avant de commencer à configurer ScreenAgent pour ChromeOS, assurez-vous que toutes les conditions préalables sont réunies.

Configurez ScreenAgent dans la console d’administration Chrome dans l’ordre indiqué.

Les changements de configuration seront appliqués sur les ordinateurs des agents lors de leur prochaine connexion. Pour appliquer les changements de configuration effectués pendant que les agents sont connectés, ces derniers doivent se déconnecter et se reconnecter.

Ajoutez les IWA d'enregistrement et de surveillance d'écran :

Si des PWA ont déjà été ajoutées et configurées pour le compte, elles doivent être supprimées avant d'ajouter et de configurer les IWA.

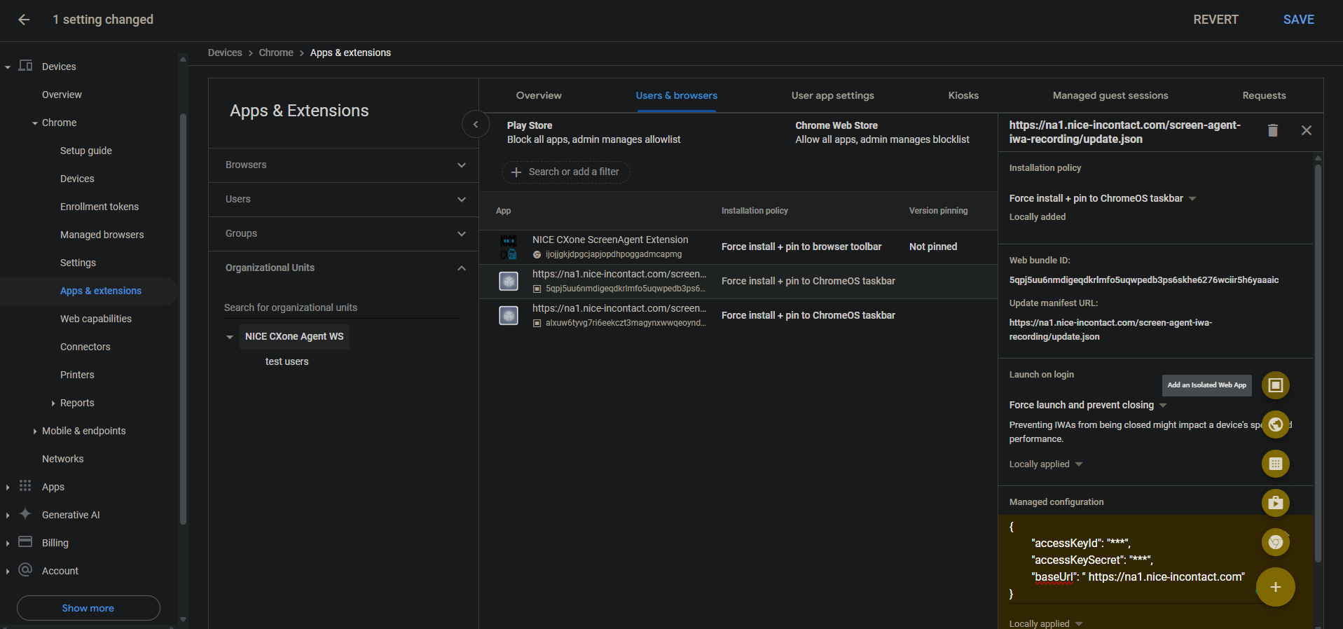
  1. Dans la console d'administration Chrome, accédez à Appareils > Chrome.

  2. Sélectionnez Applications et extensions.

  3. Sélectionnez l’onglet Utilisateurs et navigateurs.

  4. Pour ajouter l'enregistrement d'écran IWA, passez la souris sur l'icône plus + et sélectionnez Ajouter une application Web isolée.

  5. Configurez les éléments suivants :

    • ID du bundle Web : 5qpj5uu6nmdigeqdkrlmfo5uqwpedb3ps6skhe6276wciir5h6yaaaic

    • Mettre à jour l'URL du manifeste : \u003cCXone host domain\u003e /screen-agent-iwa-recording/update.json (Le domaine hôte est différent pour chaque région, par exemple : https://na1.nice-incontact.com/screen-agent-iwa-recording/update.json)

  6. Cliquez sur Enregistrer.

  7. Pour ajouter l'IWA de surveillance, survolez l'icône plus + et sélectionnez Ajouter une application Web isolée.

  8. Configurez les éléments suivants :

    • ID du paquet Web : alxuw6tyvg7ri6eekczt3magynxwwqeoyndxjmiwuz33dlz6jnjr2aacai

    • Mettre à jour l'URL du manifeste : \u003cCXone host domain\u003e /screen-agent-iwa-rtm/update.json (Le domaine hôte est différent pour chaque région, par exemple : https://na1.nice-incontact.com/screen-agent-iwa-rtm/update.json)

  9. Cliquez sur Enregistrer.

Configurer les IWA d'enregistrement et de surveillance d'écran :

  1. Dans l’onglet Utilisateurs et navigateurs, cliquez sur le nom de l’application de vidéocapture et configurez les éléments suivants :

    • Politique d’installation : Installation forcée + épingler à la barre des tâches de ChromeOS

    • Lancement à la connexion : Forcer le lancement et empêcher la fermeture

    • Configuration gérée : ajoutez des CXone Mpowerclés d'accès et un domaine hôte au format JSON suivant :

      {"accessKeyId": "ACCESS_KEY", "accessKeySecret": "SECRET_KEY", "baseUrl": "HOST_DOMAIN"}

      Faites attention aux espaces, etc. Si le format JSON n'est pas correct, la configuration ne sera pas appliquée.

      Utilisez un formateur JSON pour formater l’objet JSON, puis copiez et collez-le dans Configuration gérée.

  2. Cliquez sur Enregistrer.

  3. Cliquez sur le nom de l’application de surveillance et configurez les mêmes paramètres que pour l’application de vidéocapture.

  4. Cliquez sur Enregistrer.

Les fenêtres de l’application de vidéocapture et de surveillance d’écran ScreenAgent s’ouvrent automatiquement lorsque l’utilisateur se connecte.

La vidéocapture et la surveillance ne se terminent que lorsque l’utilisateur se déconnecte.

Ajoutez et configurer l’extension Chrome ScreenAgent pour le compte :

Cette extension Chrome apporte la connexion au système d'exploitation de l'utilisateur à son Chromebox ou Chromebook.

  1. Dans l’onglet Utilisateurs et navigateurs, survolez l’icône + et sélectionnez Ajouter depuis Chrome Web Store.

  2. Recherchez l’extension NICE CXone ScreenAgent et sélectionnez-la.

  3. Cliquez sur le nom de l’extension et configurez ce qui suit :

    Politique d’installation : Forcer l’installation + épingler à la barre d’outils du navigateur

  4. Cliquez sur Enregistrer.

Activer les outils de développement pour le dépannage :

  1. Accédez à Appareils > Chrome.

  2. Sélectionnez Paramètres.

  3. Sélectionnez l’onglet Paramètres de l’utilisateur et du navigateur.

  4. Rechercher Outils de développement.

  5. Dans la liste des résultats, cliquez sur Paramètres des outils de développement et sélectionnez Toujours autoriser l'utilisation des outils de développement intégrés.

  6. Cliquez sur Enregistrer.

Désactivez Fin du processus dans le Gestionnaire de tâches :

  1. Accédez à Appareils > Chrome.

  2. Sélectionnez Paramètres.

  3. Sélectionnez l’onglet Paramètres de l’utilisateur et du navigateur.

  4. Recherchez le Gestionnaire de tâches.

  5. Dans la liste des résultats, cliquez sur Paramètres du gestionnaire de tâches et sélectionnez Empêcher les utilisateurs de mettre fin aux processus dans le gestionnaire de tâches Chrome.

  6. Cliquez sur Enregistrer.

Activez la vidéocapture d’écran et la surveillance d’écran en temps réel pour le compte :

  1. Accédez à Appareils > Chrome.

  2. Sélectionnez Fonctionnalités Web.

  3. Pour activer l'enregistrement d'écran, dans la section Autorisations spécifiques à l'origine, sélectionnez Ajouter une origine.

  4. Configurez les éléments suivants :

    • Modèle original/site : isolated-app://5qpj5uu6nmdigeqdkrlmfo5uqwpedb3ps6skhe6276wciir5h6yaaaic

    • Enregistrement d'écran : Autorisé

    • Gestion des fenêtres : Autorisé

  5. Cliquez sur Enregistrer.

  6. Pour activer la surveillance de l'écran en temps réel, dans la section Autorisations spécifiques à l'origine, sélectionnez Ajouter une origine.

  7. Configurez les éléments suivants :

    • Modèle original/site : isolated-app://alxuw6tyvg7ri6eekczt3magynxwwqeoyndxjmiwuz33dlz6jnjr2aacai

    • Enregistrement d'écran : Autorisé

    • Gestion des fenêtres : Autorisé

  8. Cliquez sur Enregistrer.

 

Dépannage de ScreenAgent pour ChromeOS

Pour accéder au fichier journal de ScreenAgent à des fins de dépannage :

  1. Sur le bureau ChromeOS, cliquez sur l’icône CXone Mpower ScreenAgent .

    La fenêtre de l’application ScreenAgent s’ouvre.

  2. Appuyez sur Ctrl-Maj-C.

    La fenêtre DevTools s’ouvre.

  3. Sélectionnez l’onglet Console. Cliquez sur le bouton droit de la souris et sélectionnez Enregistrer sous dans le menu qui s’affiche.

  4. Enregistrez le fichier journal et envoyez-le à l’équipe de soutien CXone Mpower, si nécessaire.

FAQ de ScreenAgent pour ChromeOS