ScreenAgent pour ChromeOS

ScreenAgent Fermé NiCE ScreenAgent est un service qui s'exécute sur les bureaux d'agents nécessitant un enregistrement d'écran. est disponible si vous possédez ces licences :

  • CXone ACD (voice) ou Third Party Telephony Providers

  • Screen Recording Basic ou Advanced

Vous devez ajouter et configurer l'enregistrement d'écran et la surveillance d'écran en temps réel des IWA (applications Web isolées) dans votre console d'administration Google. ScreenAgent enregistre ensuite automatiquement l’activité sur vos terminaux Chromebox ou Chromebook pendant une interaction et en fonction des règles d’enregistrement. Les superviseurs et les évaluateurs peuvent également superviser l'activité d'un agent lors d'une interaction.

Conditions préalables

Avant de configurer ScreenAgent :

  1. Vérifier le Exigences de connectivité.

  2. Assurez-vous que l’utilisateur configurant ScreenAgent pour ChromeOS dispose de privilèges de niveau Administrateur Chrome pour la Console d’administration Chrome.

  3. Assurez-vous que l’utilisateur configurant ScreenAgent pour ChromeOS (par exemple, l’administrateur) dispose de ces autorisations CXone Mpower :

    • Clé d'accès : Créer, pour gérer les clés d'accès de votre organisation.

  4. Dans CXone Mpower, générez une clé d’accès pour ScreenAgent.

    La clé d’accès reçoit toutes les autorisations de l’utilisateur CXone Mpower qui la génère. Si cet utilisateur est un administrateur, toute personne disposant de la clé d'accès aurait des privilèges d'administrateur. Donc, pour des raisons de sécurité, créez d’abord un utilisateur et un rôle CXone Mpower pour ScreenAgent, puis générez la clé avec l’utilisateur ScreenAgent.

    1. Créez un rôle pour le service ScreenAgent :

      1. Cliquez sur le sélecteur d'applications icône du sélecteur d'applications et sélectionnez Admin.
      2. Allez à Sécurité > Rôles et autorisations.

      3. Cliquez sur Nouveau rôle.

      4. Donnez un nom au rôle, par exemple Clé d'accès ScreenAgent.

      5. Supprimez toutes les autorisations pour le rôle, à l’exception de Clé d’accès et Ma clé d’accès.

      6. Cliquez sur Enregistrer et activer.

    2. Créez un employé pour le service ScreenAgent :

      1. Cliquez sur le sélecteur d'applications icône du sélecteur d'applications et sélectionnez Admin.
      2. Cliquez sur employés.

      3. Cliquez sur Nouvel employé.

      4. Donnez un nom à l'employé, par exemple ScreenAgent.

      5. Dans la liste déroulante Rôle principal, sélectionnez le rôle Clé d'accès ScreenAgent que vous venez de créer.

      6. Dans l'onglet Général, effacez tous les attributs.

      7. Cliquez sur Créer. Vous ne pouvez générer des clés d’accès qu’après avoir créé le compte.

    3. Ouvrez de nouveau l’employé ScreenAgent et accédez à l’onglet Sécurité. Cliquez sur Ajouter une clé d’accès pour générer une clé d’accès.

    4. Copiez à la fois l'ID de la clé d'accès et la Clé d'accès secrète, puis enregistrez-les en lieu sûr. Si vous ne copiez pas la Clé d'accès secrète, car si vous la perdez, vous devrez en créer une autre. Utilisez cet ID de clé d’accès et cette clé d’accès secrète lors de l’installation de ScreenAgent.

    5. Activez le compte ScreenAgent d'employé en cliquant sur le bouton Activer le compte dans l'e-mail d'activation.

  5. Dans CXone Mpower, allez dans Admin > Employés et assurez-vous que ce qui suit est défini pour chaque agent dans l’onglet Général :

    • La connexion au système d'exploitation pour ChromeOS est définie à partir de l'e-mail de l'agent. Par exemple, la connexion au système d’exploitation pour l’adresse e-mail john@company.com doit être saisie sous la forme company.com\john.

      La valeur Connexion au système d’exploitation pour chaque profil d'employé doit être unique. La valeur Connexion au système d’exploitation ne peut pas être utilisée pour plusieurs profils d'employés, même si certains des profils d'employés dupliqués sont inactifs. Si plusieurs profils d'employés ont la même valeur Connexion au système d’exploitation, ScreenAgent ne s'exécutera pas pour tout agent utilisant cette valeur Connexion au système d’exploitation .

    • L’agent a l’attribut Peut être enregistré (écran). Cet attribut est nécessaire pour activer l’enregistrement d’écran, la supervision d’écran ou les deux.

Configuration de ScreenAgent pour ChromeOS

Avant de configurer ScreenAgent pour ChromeOS, assurez-vous que toutes les conditions préalables sont réunies.

Configurez ScreenAgent dans la Console d’administration de Chrome en suivant l’ordre donné.

Les changements de configuration seront appliqués sur les ordinateurs des agents lors de leur prochaine connexion. Pour appliquer les changements de configuration effectués pendant que les agents sont connectés, ces derniers doivent se déconnecter et se reconnecter.

Ajoutez les IWA d'enregistrement et de surveillance d'écran :

Si des PWA ont déjà été ajoutées et configurées pour le compte, elles doivent être supprimées avant d'ajouter et de configurer les IWA.

  1. Dans la console d'administration Chrome, accédez à Appareils > Chrome.

  2. Sélectionnez Applications et extensions.

  3. Sélectionnez l’onglet Utilisateurs et navigateurs.

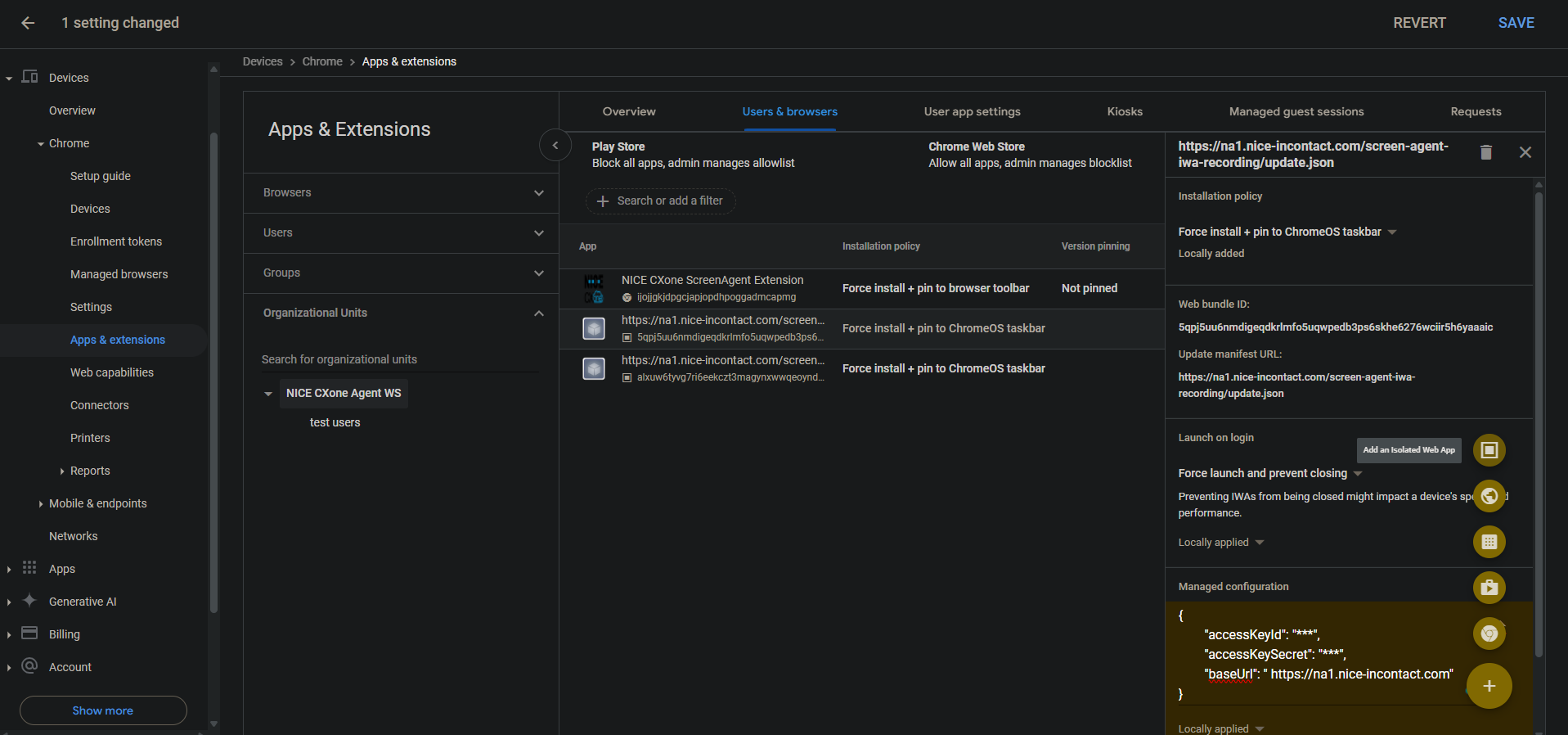
  4. Pour ajouter l'enregistrement d'écran IWA, passez la souris sur l'icône plus + et sélectionnez Ajouter une application Web isolée.

  5. Définissez ce qui suit :

    • ID du bundle Web : 5qpj5uu6nmdigeqdkrlmfo5uqwpedb3ps6skhe6276wciir5h6yaaaic

    • Mettre à jour l'URL du manifeste : \u003cCXone host domain\u003e /screen-agent-iwa-recording/update.json (Le domaine hôte est différent pour chaque région, par exemple : https://na1.nice-incontact.com/screen-agent-iwa-recording/update.json)

  6. Cliquez sur Enregistrer.

  7. Pour ajouter l'IWA de surveillance, passez la souris sur l'icône plus + et sélectionnez Ajouter une application Web isolée.

  8. Définissez ce qui suit :

    • ID du bundle Web : alxuw6tyvg7ri6eekczt3magynxwwqeoyndxjmiwuz33dlz6jnjr2aacai

    • Mettre à jour l'URL du manifeste : \u003cCXone host domain\u003e /screen-agent-iwa-rtm/update.json (Le domaine hôte est différent pour chaque région, par exemple : https://na1.nice-incontact.com/screen-agent-iwa-rtm/update.json)

  9. Cliquez sur Enregistrer.

Configurer les IWA d'enregistrement et de surveillance d'écran :

  1. Dans l’onglet Utilisateurs et navigateurs, cliquez sur le nom de l’application d’enregistrement et configurez ce qui suit :

    • Politique d’installation : installation forcée + épingler sur la barre des tâches de ChromeOS

    • Lancer à la connexion :forcer le lancement et empêcher la fermeture

    • Configuration gérée : ajoutez des CXone Mpowerclés d'accès et un domaine hôte au format JSON suivant :

      {"accessKeyId": "ACCESS_KEY", "accessKeySecret": "SECRET_KEY", "baseUrl": "HOST_DOMAIN"}

      Veillez à bien respecter les espaces, etc. Si le format JSON n'est pas correct, la configuration ne sera pas appliquée.

      Utilisez un outil de formatage JSON pour formater l’objet JSON, puis copiez-le et collez-le dans la configuration gérée.

  2. Cliquez sur Enregistrer.

  3. Cliquez sur le nom de l’application de surveillance et configurez les mêmes paramètres que pour l’application d’enregistrement.

  4. Cliquez sur Enregistrer.

Les fenêtres de l'application d'enregistrement et de surveillance d'écran ScreenAgent s'ouvrent automatiquement lorsque l'utilisateur se connecte.

Elles se ferment uniquement lorsque l’utilisateur se déconnecte.

Ajoutez et configurez l’extension Chrome ScreenAgent pour le compte :

Cette extension Chrome apporte la connexion au système d'exploitation de l'utilisateur à son Chromebox ou Chromebook.

  1. Dans l’onglet Utilisateurs et navigateurs, survolez l’icône + et sélectionnez Ajouter depuis Chrome Web Store.

  2. Recherchez Extension NICE CXone ScreenAgent et sélectionnez-la.

  3. Cliquez sur le nom de l’extension et définissez ce qui suit :

    Politique d’installation : installation forcée + épingler à la barre d’outils du navigateur

  4. Cliquez sur Enregistrer.

Activer les outils de développement pour le dépannage :

  1. Allez dans Périphériques > Chrome.

  2. Sélectionnez Paramètres.

  3. Sélectionnez l’onglet Paramètres des utilisateurs et du navigateur.

  4. Recherchez Outils de développement.

  5. Dans la liste des résultats, cliquez sur Paramètres des outils de développement et sélectionnez Toujours autoriser l'utilisation des outils de développement intégrés.

  6. Cliquez sur Enregistrer.

Désactivez le processus final dans le Gestionnaire des tâches :

  1. Allez dans Périphériques > Chrome.

  2. Sélectionnez Paramètres.

  3. Sélectionnez l’onglet Paramètres des utilisateurs et du navigateur.

  4. Recherchez le Gestionnaire de tâches.

  5. Dans la liste de résultats, cliquez sur Paramètre du gestionnaire de tâches et sélectionnez Empêcher les utilisateurs de mettre fin aux processus dans le gestionnaire de tâches Chrome.

  6. Cliquez sur Enregistrer.

Activer l'enregistrement d'écran et la surveillance d'écran en temps réel pour le compte :

  1. Allez dans Périphériques > Chrome.

  2. Sélectionnez Fonctionnalités Web.

  3. Pour activer l'enregistrement d'écran, dans la section Autorisations spécifiques à l'origine, sélectionnez Ajouter une origine.

  4. Définissez ce qui suit :

    • Modèle d'origine/site : isolated-app://5qpj5uu6nmdigeqdkrlmfo5uqwpedb3ps6skhe6276wciir5h6yaaaic

    • Enregistrement d'écran : Autorisé

    • Gestion des fenêtres : Autorisé

  5. Cliquez sur Enregistrer.

  6. Pour activer la surveillance de l'écran en temps réel, dans la section Autorisations spécifiques à l'origine, sélectionnez Ajouter une origine.

  7. Définissez ce qui suit :

    • Modèle d'origine/site : isolated-app://alxuw6tyvg7ri6eekczt3magynxwwqeoyndxjmiwuz33dlz6jnjr2aacai

    • Enregistrement d'écran : Autorisé

    • Gestion des fenêtres : Autorisé

  8. Cliquez sur Enregistrer.

 

Dépannage de ScreenAgent pour ChromeOS

Pour accéder au ScreenAgentfichier journal de dépannage :

  1. Sur le bureau de ChromeOS, cliquez sur l’icône CXone Mpower ScreenAgent .

    La fenêtre d’application ScreenAgent s’ouvre.

  2. Appuyez sur Ctrl-Maj-C.

    La fenêtre DevTools s’ouvre.

  3. Sélectionnez l'onglet Console. Dans le menu contextuel accessible par le bouton droit de la souris, sélectionnez Enregistrer sous.

  4. Enregistrez le fichier journal et envoyez-le à l’équipe d’assistance de CXone Mpower, si nécessaire.

FAQ de ScreenAgent pour ChromeOS