ScreenAgent for ChromeOS

ScreenAgentクローズ済 NiCE ScreenAgentは、画面録画が必要なエージェントのデスクトップ上で動作するサービスです。は、次のライセンスをお持ちの場合に使用できます。

  • CXone ACD (voice)またはThird Party Telephony Providers

  • Screen Recording Basic またはAdvanced

Google管理コンソールで、画面録画とリアルタイム画面監視のIWA(分離されたWebアプリケーション)を追加および設定する必要があります。 その後、レコーディングポリシーに従って、ScreenAgentがインタラクション中にエージェントのChromeboxまたはChromebookでアクティビティを自動的に記録します。 スーパーバイザーと評価者は、対話中のエージェントのアクティビティを監視することもできます。

前提条件

ScreenAgentを設定する前に:

  1. 接続要件を確認してください。

  2. ChromeOS用のScreenAgentを設定しているユーザーにChrome管理コンソールのChrome管理者権限があることを確認してください。

  3. ChromeOS用のScreenAgentをインストールするユーザー(管理者など)に、次のCXone Mpower権限があることを確認してください。

    • アクセスキー作成、これは組織のアクセスキーを管理するためのものです。

  4. CXone MpowerScreenAgentのアクセスキーを生成します。

    アクセスキーは、キーを生成するCXone Mpowerユーザーのすべての権限を受け取ります。 このユーザーが管理者の場合、アクセスキーを持っている人は誰でも管理者権限を持ちます。 したがって、セキュリティ上の理由から、最初にScreenAgentCXone Mpowerユーザーとロールを作成してから、ScreenAgentユーザーでキーを生成します。

    1. ScreenAgentサービスのロールを作成します。

      1. アプリセレクターアプリセレクターのアイコンをクリックして、次を選択します:Admin
      2. セキュリティ > ロールと権限に移動します。

      3. 新しいロールをクリックします。

      4. ScreenAgentアクセスキーのようなロールの名前を付けます。

      5. 役割のすべての権限(アクセスキーおよび自分のアクセスキーを除く)を削除します。

      6. [保存してアクティブ化]をクリックします。

    2. ScreenAgentサービスの従業員を作成します。

      1. アプリセレクターアプリセレクターのアイコンをクリックして、次を選択します:Admin
      2. 従業員をクリックします。

      3. 新入社員をクリックします。

      4. ScreenAgentのような従業員の名前を付けます。

      5. 主なロールドロップダウンリストから、作成したばかりのScreenAgentアクセスキーロールを選択します。

      6. [全般]タブで、すべての属性をクリアします。

      7. [作成]をクリックします。 アクセスキーは、アカウントの作成後にのみ生成できます。

    3. ScreenAgent従業員をもう一度開き、タブに移動します。 アクセスキーを追加をクリックしてアクセスキーを生成します。

    4. アクセスキーIDシークレットアクセスキーの両方をコピーして、安全な場所に保存します。 シークレットアクセスキーをコピーしない場合、または紛失した場合は、新しいキーを作成する必要があります。 ScreenAgentをインストールするとき、このアクセスキーIDとシークレットアクセスキーを使用します。

    5. 有効化メールのアカウントを有効化ボタンをクリックして、ScreenAgent従業員アカウントを有効化します。

  5. CXone Mpowerで、[管理] > [従業員]に移動して、[一般]タブで各エージェントに以下が定義されていることを確認します。

    • ChromeOSのOSログインは、エージェントのEメールから定義されています。 たとえば、メールのOSログイン、john@company.com は、company.comjohnと入力します。

      各従業員プロファイルのOSログイン値は一意でなければなりません。 OS Loginの値は、重複する従業員プロファイルの一部が非アクティブであっても、複数の従業員プロファイルに使用することはできません。 複数の従業員プロファイルが同じOSログイン値を持つ場合、ScreenAgentはそのOSログイン値を使用するエージェントに対して実行されません。

    • エージェントに属性[録画できる(画面)]がある。 この属性は、画面録画、画面監視、またはその両方を有効にするために必要です。

ChromeOS用のScreenAgentをセットアップする

ChromeOS用のScreenAgentのセットアップを開始する前に、すべての前提条件が満たされていることを確認します。

Chrome管理コンソールで、指定された順序でScreenAgentをセットアップします。

設定変更は、エージェントが次回ログインしたときに、エージェントのコンピューターに適用されます。エージェントがログインしている間に行った構成変更を適用するには、エージェントはログアウトして再度ログインする必要があります。

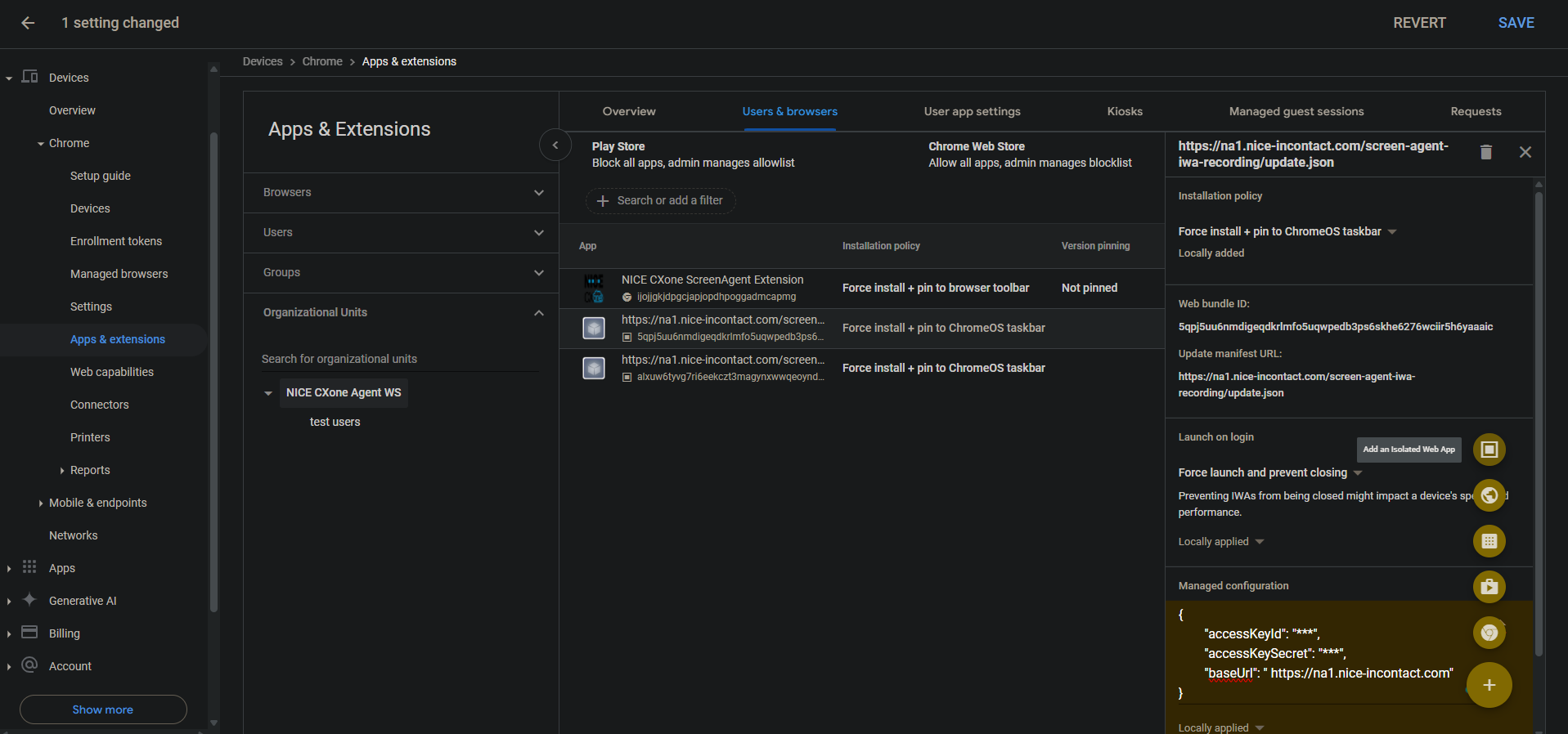
画面録画と画面監視の IWA を追加します。

アカウントに PWA が既に追加および構成されている場合は、IWA を追加および構成する前に削除する必要があります。

  1. Chrome Admin Console で、[デバイス] > Chromeに移動します。

  2. [アプリと拡張機能]を選択します。

  3. [ユーザーとブラウザ]タブを選択します。

  4. 画面録画 IWA を追加するには、プラス + アイコンにカーソルを合わせ、分離された Web アプリの追加を選択します。

  5. 以下を設定します。

    • ウェブバンドルID: 5qpj5uu6nmdigeqdkrlmfo5uqwpedb3ps6skhe6276wciir5h6yaaaic

    • マニフェストの更新URL:<CXoneホストドメイン>/screen-agent-iwa-recording/update.json (ホストドメインはリージョンごとに異なります、例:https://na1.nice-incontact.com/screen-agent-iwa-recording/update.json)

  6. [保存]をクリックします。

  7. 監視 IWA を追加するには、プラス + アイコンにカーソルを合わせ、 分離された Web アプリの追加] を選択します。

  8. 以下を設定します。

    • WebバンドルID: alxuw6tyvg7ri6eekczt3magynxwwqeoyndxjmiwuz33dlz6jnjr2aacai

    • マニフェストの更新URL:<CXone host domain>/screen-agent-iwa-rtm/update.json (ホストドメインはリージョンごとに異なります。例:https://na1.nice-incontact.com/screen-agent-iwa-rtm/update.json)

  9. [保存]をクリックします。

画面録画と画面監視のIWAを設定します。

  1. [ユーザーとブラウザ]タブでレコーディングアプリの名前をクリックして、以下を設定します。

    • インストールポリシー強制インストール + ChromeOSタスクバーにピン留め

    • ログイン時に起動強制起動と終了防止

    • マネージド構成: CXone Mpowerアクセス キーおよびホスト ドメインを次の JSON 形式で追加します。

      {"accessKeyId": "ACCESS_KEY", "accessKeySecret": "SECRET_KEY", "baseUrl": "HOST_DOMAIN"}

      スペースなどに注意を払ってください。 JSON形式が正しくない場合、構成は適用されません。

      JSONフォーマッタを使用してJSONオブジェクトをフォーマットし、それをコピーして管理された設定に貼り付けます。

  2. [保存]をクリックします。

  3. モニタリングアプリの名前をクリックして、レコーディングアプリと同じ設定を構成します。

  4. [保存]をクリックします。

ユーザーがログインしたときにScreenAgent画面録画およびモニタリングアプリケーションウィンドウが自動的に開きます。

レコーディングおよびモニタリングは、ユーザーがログアウトしたときにのみ閉じます。

アカウントにChrome ScreenAgent拡張機能を追加および設定します。

このChrome拡張機能は、ユーザーのOSログインをChromeboxまたはChromebookにもたらします。

  1. [ユーザーとブラウザ]タブで、[+]アイコンにカーソルを合わせて[Chromeウェブストアから追加]を選択します。

  2. [NICE CXone ScreenAgent Extension]を検索して選択します。

  3. 拡張機能名をクリックして、以下を設定します。

    インストールポリシー強制インストール+ブラウザーのツールバーにピン留め

  4. [保存]をクリックします。

トラブルシューティングのための開発者ツールを有効にします。

  1. [デバイス] > [Chrome]に移動します。

  2. 設定を選択します。

  3. [ユーザーとブラウザ設定]タブを選択します。

  4. 開発者ツールを検索します。

  5. 結果の一覧で、[開発者ツールの設定] をクリックし [組み込みの開発者ツールの使用を常に許可する]をクリックします。

  6. [保存]をクリックします。

タスクマネージャーで終了プロセスを無効化する:

  1. [デバイス] > [Chrome]に移動します。

  2. 設定を選択します。

  3. [ユーザーとブラウザ設定]タブを選択します。

  4. [タスクマネジャー]を検索します。

  5. 結果のリストで[タスクマネージャー設定]をクリックして、[Chromeタスクマネージャーでのプロセスの終了をユーザーに禁止する]を選択します。

  6. [保存]をクリックします。

アカウントの画面録画とリアルタイム画面モニタリングを有効にする:

  1. [デバイス] > [Chrome]に移動します。

  2. Web 機能を選択します。

  3. 画面録画を有効にするには、オリジン固有の権限セクションで、オリジンの追加を選択します。

  4. 以下を設定します。

    • オリジン/サイトパターン:isolated-app://5qpj5uu6nmdigeqdkrlmfo5uqwpedb3ps6skhe6276wciir5h6yaaaic

    • 画面録画:許可

    • ウィンドウ管理:許可

  5. [保存]をクリックします。

  6. リアルタイムの画面監視を有効にするには、 オリジン固有のアクセス許可 セクションで、 オリジンの追加を選択します。

  7. 以下を設定します。

    • オリジン/サイトパターン:isolated-app://alxuw6tyvg7ri6eekczt3magynxwwqeoyndxjmiwuz33dlz6jnjr2aacai

    • 画面録画:許可

    • ウィンドウ管理:許可

  8. [保存]をクリックします。

 

ChromeOSScreenAgentのトラブルシューティング

トラブルシューティングの目的でScreenAgentlogファイルにアクセスするには:

  1. ChromeOSデスクトップでCXone Mpower ScreenAgentアイコンをクリックします。

    ScreenAgentアプリケーションウィンドウが開きます。

  2. Ctrl-Shift-Cを押します。

    DevToolsウィンドウが開きます。

  3. [コンソール]タブを選択します。 右クリックメニューから[名前を付けて保存]を選択します。

  4. ログファイルを保存して、CXone Mpowerサポートチームに送信します(要求された場合)。

ChromeOS用のScreenAgentのFAQ