ChromeOSScreenAgent

ScreenAgent Closed NiCE ScreenAgent은(는) 화면 녹화가 필요한 상담원 데스크톱에서 운영하는 서비스입니다.는 다음 라이선스가 있는 경우 사용할 수 있습니다.

  • CXone ACD (voice) 또는 Third Party Telephony Providers

  • Screen Recording Basic 또는 Advanced

Google 관리 콘솔에서 화면 녹화 및 실시간 화면 모니터링 IWA(격리된 웹 애플리케이션)를 추가하고 구성해야 합니다. 그런 다음 ScreenAgent녹음 정책에 따라 상호작용 중에 상담원의 Chromebox 또는 Chromebook에서의 활동을 자동으로 기록합니다. 수퍼바이저와 평가자는 또한 상호작용 중에 상담원의 활동을 모니터링할 수 있습니다.

전제 조건

ScreenAgent 설정 전:

  1. 연결 요구 사항을(를) 확인합니다.

  2. ChromeOSScreenAgent을 설정한 사용자에게 Chrome Admin Console에 대한 Chrome 관리자 권한이 있는지 확인합니다.

  3. ChromeOSScreenAgent을 설정한 사용자(예: 관리자)에게 이러한 CXone Mpower 권한이 있는지 확인합니다.

    • 액세스 키만들기. 이를 통해 조직의 액세스 키를 관리할 수 있습니다.

  4. CXone Mpower에서 ScreenAgent에 대한 액세스 키를 생성합니다.

    액세스 키는 이를 생성한 CXone Mpower 사용자의 모든 권한을 받습니다. 사용자가 관리자라면 액세스 키를 가진 모든 사람에게 관리자 권한이 부여됩니다. 따라서 보안상의 이유로 먼저 ScreenAgent을(를) 위한 CXone Mpower 사용자 및 역할을 생성한 뒤 ScreenAgent 사용자를 통해 키를 생성합니다.

    1. ScreenAgent 서비스를 위한 역할을 생성합니다.

      1. 앱 선택기 앱 선택기 아이콘를 클릭하고 선택합니다.Admin.
      2. 보안역할 및 권한으로 이동합니다.

      3. 새 역할을 클릭합니다.

      4. ScreenAgent 액세스 키와 같은 이름을 역할에 지정합니다.

      5. 액세스 키내 액세스 키를 제외한 역할에 대한 모든 권한을 제거합니다.

      6. 저장 및 활성화를 클릭합니다.

    2. ScreenAgent 서비스를 위해 직원을 생성합니다.

      1. 앱 선택기 앱 선택기 아이콘를 클릭하고 선택합니다.Admin.
      2. 직원을 클릭합니다.

      3. 새 직원을 클릭합니다.

      4. ScreenAgent와 같은 이름을 직원에게 지정합니다.

      5. 기본 역할 드롭다운 목록에서 방금 생성한 ScreenAgent 액세스 키 역할을 선택합니다.

      6. 일반 탭에서 모든 속성을 지웁니다.

      7. 생성을 클릭합니다. 계정을 생성한 이후에만 액세스 키를 생성할 수 있습니다.

    3. ScreenAgent 직원을 다시 열고 보안 탭으로 이동합니다. 액세스 키 추가를 클릭하여 액세스 키를 생성합니다.

    4. 액세스 키 ID암호 액세스 키를 모두 복사하여 안전한 장소에 저장합니다. 비밀 액세스 키를 복사하지 않았거나 분실했다면 새로운 키를 생성해야 합니다. ScreenAgent 설치 시 이 액세스 키 ID와 비밀 액세스 키를 사용합니다.

    5. 계정 활성화 버튼을 활성화 이메일에서 클릭하여 ScreenAgent 직원 계정을 활성화합니다.

  5. CXone Mpower에서 관리자 > 직원으로 이동하여 일반 탭에서 각 상담원에 대해 다음이 정의되어 있는지 확인하십시오.

    • ChromeOS에 대한 OS 로그인은 에이전트의 이메일에서 정의됩니다. 예를 들어, 이메일 john@company.com의 OS 로그인은 company.com\john으로 입력해야 합니다.

      각 직원 프로필의 OS 로그인 값은 고유해야 합니다. 일부 중복된 직원 프로필이 비활성화되어 있더라도 OS 로그인 값은 여러 직원 프로필에 사용할 수 없습니다. 여러 직원 프로필에 동일한 OS 로그인 값이 있는 경우, 해당 OS 로그인 값을 사용하는 모든 상담원에 대해 ScreenAgent가 실행되지 않습니다.

    • 상담원에는 녹화 가능(화면) 속성이 있습니다. 이 특성은 화면 녹화, 화면 모니터링 또는 둘 다를 하는 데 필요합니다.

ChromeOSScreenAgent 설정

ChromeOSScreenAgent 설정을 시작하기 전에 모든 전제 조건이 충족되었는지 확인합니다.

주어진 순서대로 Chrome Admin Console에서 ScreenAgent를 설정합니다.

구성 변경 사항은 상담원이 다음에 로그인할 때 해당 컴퓨터에 적용됩니다. 상담원이 로그인한 상태에서 구성 변경 사항을 적용하려면 상담원이 로그아웃한 다음 다시 로그인해야 합니다.

화면 녹화 및 화면 모니터링 IWA를 추가합니다.

PWA가 이미 계정에 추가되어 구성된 경우 IWA를 추가하고 구성하기 전에 PWA를 제거해야 합니다.

  1. Chrome 관리 콘솔에서 기기 > Chrome으로 이동합니다.

  2. 앱 및 확장을 선택합니다.

  3. 사용자 및 브라우저 탭을 선택합니다.

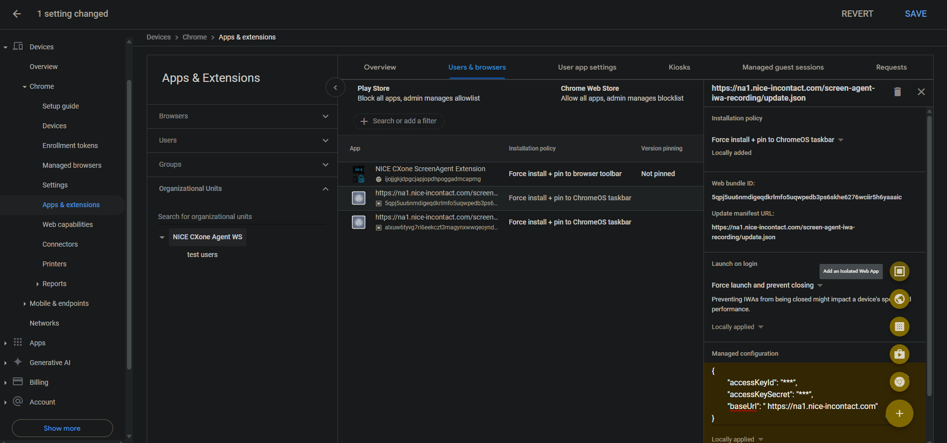
  4. 화면 녹화 IWA를 추가하려면 더하기 + 아이콘 위에 마우스를 올려놓고 격리된 웹 앱 추가를 선택하세요.

  5. 다음을 설정하십시오.

    • 웹 번들 ID: 5qpj5uu6nmdigeqdkrlmfo5uqwpedb3ps6skhe6276wciir5h6yaaaic

    • 매니페스트 URL 업데이트: <CXone host domain> /screen-agent-iwa-recording/update.json (호스트 도메인은 지역마다 다릅니다. 예: https://na1.nice-incontact.com/screen-agent-iwa-recording/update.json)

  6. 저장을 클릭합니다.

  7. 모니터링 IWA를 추가하려면 더하기 + 아이콘 위에 마우스를 올려놓고 격리된 웹 앱 추가를 선택합니다.

  8. 다음을 설정하십시오.

    • 웹 번들 ID: alxuw6tyvg7ri6eekczt3magynxwwqeoyndxjmiwuz33dlz6jnjr2aacai

    • 매니페스트 URL 업데이트: <CXone host domain> /screen-agent-iwa-rtm/update.json (호스트 도메인은 지역마다 다릅니다. 예: https://na1.nice-incontact.com/screen-agent-iwa-rtm/update.json)

  9. 저장을 클릭합니다.

화면 녹화 및 화면 모니터링 IWA를 구성합니다.

  1. 사용자 및 브라우저 탭에서 녹화 앱 이름을 클릭하고 다음을 구성합니다.

    • 설치 정책: 강제 설치 + ChromeOS 작업 표시줄에 고정

    • 로그인 시 실행: 강제 실행하고 닫히지 않도록 방지

    • 관리되는 구성: 다음 JSON 형식으로 CXone Mpower 액세스 키와 호스트 도메인을 추가합니다.

      {"accessKeyId": "ACCESS_KEY", "accessKeySecret": "SECRET_KEY", "baseUrl": "HOST_DOMAIN"}

      공백 등에 주의합니다. JSON 형식이 올바르지 않으면 구성이 적용되지 않습니다.

      JSON 포매터를 사용하여 JSON 개체를 포맷한 다음, 복사하여 관리되는 구성에 붙여넣습니다.

  2. 저장을 클릭합니다.

  3. 모니터링 앱 이름을 클릭하고 녹화 앱과 동일한 설정을 구성합니다.

  4. 저장을 클릭합니다.

사용자가 로그인하면 ScreenAgent 화면 녹화 및 모니터링 애플리케이션 창이 자동으로 열립니다.

사용자가 로그아웃해야만 녹화 및 모니터링이 종료됩니다.

계정에 대한 Chrome ScreenAgent 확장을 추가하고 구성합니다.

Chrome 확장 프로그램은 사용자의 OS 로그인을 Chromebox 또는 Chromebook으로 가져옵니다.

  1. 사용자 및 브라우저 탭에서 + 아이콘 위로 마우스를 가져간 다음 Chrome 웹 스토어에서 추가를 선택합니다.

  2. NICE CXone ScreenAgent Extension을 검색하여 선택합니다.

  3. 확장 이름을 클릭하고 다음을 설정합니다.

    설치 정책: 강제 설치 + 브라우저 툴바에 고정

  4. 저장을 클릭합니다.

문제 해결을 위해 개발자 도구를 활성화하세요.

  1. 장치 > Chrome으로 이동합니다.

  2. 설정을 선택합니다.

  3. 사용자 및 브라우저 설정 탭을 선택합니다.

  4. 개발자 도구를 검색하세요.

  5. 결과 목록에서 개발자 도구 설정을 클릭하고기본 제공 개발자 도구 사용 항상 허용을 선택합니다.

  6. 저장을 클릭합니다.

작업 관리자에서 프로세스 종료를 비활성화합니다.

  1. 장치 > Chrome으로 이동합니다.

  2. 설정을 선택합니다.

  3. 사용자 및 브라우저 설정 탭을 선택합니다.

  4. 작업 관리자를 검색합니다.

  5. 결과 목록에서 작업 관리자 설정을 클릭하고 Chrome 작업 관리자를 사용하여 사용자가 프로세스를 종료하지 못하도록 차단을 선택합니다.

  6. 저장을 클릭합니다.

계정에 대한 화면 녹화 및 실시간 화면 모니터링을 활성화합니다.

  1. 장치 > Chrome으로 이동합니다.

  2. 웹 기능을 선택하세요.

  3. 화면 녹화를 활성화하려면 원본별 권한 섹션에서 원본 추가를 선택합니다.

  4. 다음을 설정하십시오.

    • 원산지/사이트 패턴: isolated-app://5qpj5uu6nmdigeqdkrlmfo5uqwpedb3ps6skhe6276wciir5h6yaaaic

    • 화면 녹화: 허용됨

    • 창 관리: 허용됨

  5. 저장을 클릭합니다.

  6. 실시간 화면 모니터링을 활성화하려면 원본별 권한 섹션에서 원본 추가를 선택합니다.

  7. 다음을 설정하십시오.

    • 원산지/사이트 패턴: isolated-app://alxuw6tyvg7ri6eekczt3magynxwwqeoyndxjmiwuz33dlz6jnjr2aacai

    • 화면 녹화: 허용됨

    • 창 관리: 허용됨

  8. 저장을 클릭합니다.

 

ChromeOSScreenAgent 문제 해결

문제 해결을 위해 ScreenAgent로그 파일에 액세스:

  1. ChromeOS 바탕 화면에서 CXone Mpower ScreenAgent 아이콘 을 클릭합니다.

    ScreenAgent 애플리케이션 창이 열립니다.

  2. Ctrl-Shift-C를 누릅니다.

    DevTools 창이 열립니다.

  3. 콘솔 탭을 선택합니다. 마우스 오른쪽 버튼 메뉴에서 다른 이름으로 저장을 선택합니다.

  4. 필요한 경우 로그 파일을 저장하고 CXone Mpower 지원 팀에 보냅니다.

ChromeOSScreenAgent FAQ