ScreenAgent voor ChromeOS

ScreenAgent Gesloten NiCE ScreenAgent is een service die wordt uitgevoerd op agentdesktops die schermopnamen vereisten. is beschikbaar als u over de volgende licenties beschikt:

  • CXone ACD (voice) of Third Party Telephony Providers

  • Screen Recording Basic of Advanced

U moet IWA's (Isolated Web Applications) voor schermopname en realtime schermbewaking toevoegen en configureren in uw Google Admin Console. ScreenAgent Registreert dan automatisch de activiteit op Chromebox of Chromebook van uw agent tijdens een interactie volgens de opnamebeleidsregels. Supervisors en beoordelaars kunnen bovendien de activiteit van een agent tijdens een interactie monitoren.

Vereisten

Voordat u ScreenAgent instelt:

  1. Controleer de Connectiviteitswizard.

  2. Zorg dat de gebruiker die ScreenAgent instelt voor ChromeOS Chrome beheerdersrechten heeft voor de Chrome-beheerconsole.

  3. Zorg dat de gebruikersinstelling tot ScreenAgent voor ChromeOS (bijvoorbeeld de beheerder), deze CXone Mpower-machtigingen heeft:

    • Toegangssleutel: Maken. Dit is nodig om de toegangssleutels voor uw organisatie te beheren.

  4. Genereer in CXone Mpower een toegangssleutel voor ScreenAgent.

    De toegangssleutel krijgt alle machtigingen van de CXone Mpower-gebruiker die de sleutel genereert. Als deze gebruiker een beheerder is, krijgt iedereen met deze toegangssleutel ook beheerdersrechten. Maak dus om veiligheidsredenen eerst een CXone Mpower-gebruiker en -rol aan voor ScreenAgent en genereer vervolgens de sleutel met de ScreenAgent-gebruiker.

    1. Maak een rol aan voor de ScreenAgent-service:

      1. Klik op de app-kiezer pictogram voor app-kiezer en selecteerAdmin.
      2. Ga naar Beveiliging > Rollen en machtigingen.

      3. Klik op Nieuwe rol.

      4. Geef de rol een naam, bijvoorbeeld ScreenAgent-toegangssleutel.

      5. Verwijder alle machtigingen voor de rol, behalve Toegangssleutel en Mijn toegangssleutel.

      6. Klik op Opslaan en activeren.

    2. Maak een medewerker voor de ScreenAgent-service:

      1. Klik op de app-kiezer pictogram voor app-kiezer en selecteerAdmin.
      2. Klik op Medewerkers.

      3. Klik op Nieuwe medewerker.

      4. Geef een naam op voor de medewerker, bijvoorbeeld ScreenAgent.

      5. Selecteer in de vervolgkeuzelijst Primaire rol de rol ScreenAgent-toegangssleutel die u zojuist hebt gemaakt.

      6. Wis alle attributen op het tabblad Algemeen.

      7. Klik op Maken. U kunt pas een toegangssleutel genereren wanneer u het account hebt aangemaakt.

    3. Open de ScreenAgent-medewerker opnieuw en ga naar het tabblad Beveiliging. Klik op Toegangssleutel toevoegen om een toegangssleutel te genereren.

    4. Kopieer zowel de Toegangssleutel-ID als de Geheime toegangssleutel en bewaar ze op een veilige plaats. Als u de Geheime toegangssleutel niet bewaart of als u deze later verliest, moet u een nieuwe sleutel maken. Gebruik deze toegangssleutel-ID en geheime toegangssleutel bij het installeren van ScreenAgent.

    5. Activeer de ScreenAgent-medewerkersaccount door te klikken op de knop Account activeren in de activeringsmail.

  5. Ga in CXone Mpower naar Admin > Medewerkers en controleer of het volgende is gedefinieerd voor elke agent op het tabblad Algemeen:

    • OS-aanmelding voor ChromeOS wordt gedefinieerd via het e-mailadres van de agent. De inlognaam voor het besturingssysteem voor de e-mail john@company.com moet bijvoorbeeld worden ingevoerd als company.com\john.

      De waarde Inloggen bij besturingssysteem moet voor elk medewerkerprofiel uniek zijn. De waarde Inloggen bij besturingssysteem kan niet worden gebruikt voor meerdere medewerkerprofielen, zelfs niet als enkele van de dubbele medewerkerprofielen inactief zijn. Als meerdere medewerkerprofielen dezelfde waarde hebben voor Inloggen bij het besturingssysteem, wordt ScreenAgent niet uitgevoerd voor een agent die deze waarde voor Inloggen bij besturingssysteem gebruikt.

    • De agent heeft het attribuut Kan worden opgenomen (scherm). Dit attribuut is nodig om schermopname, schermmonitoring of beide in te schakelen.

Stel ScreenAgent in voor ChromeOS

Voordat u begint met het instellen van ScreenAgent voor ChromeOS moet u controleren of alle vereisten aanwezig zijn.

Stel ScreenAgent in de Chrome beheerconsole in de opgegeven volgorde in.

Configuratiewijzigingen worden toegepast op de computers van agents wanneer ze de volgende keer inloggen. Configuratiewijzigingen die zijn doorgevoerd terwijl agents ingelogd waren, worden pas toegepast nadat de agents zijn uitgelogd en opnieuw zijn ingelogd.

Voeg de IWA's voor schermopname en schermbewaking toe:

Als er al PWA's zijn toegevoegd en geconfigureerd voor het account, moeten deze worden verwijderd voordat u de IWA's toevoegt en configureert.

  1. Ga in de Chrome-beheerconsole naar Apparaten > Chrome.

  2. Selecteer Apps & extensies.

  3. Selecteer het tabblad Gebruikers en browsers.

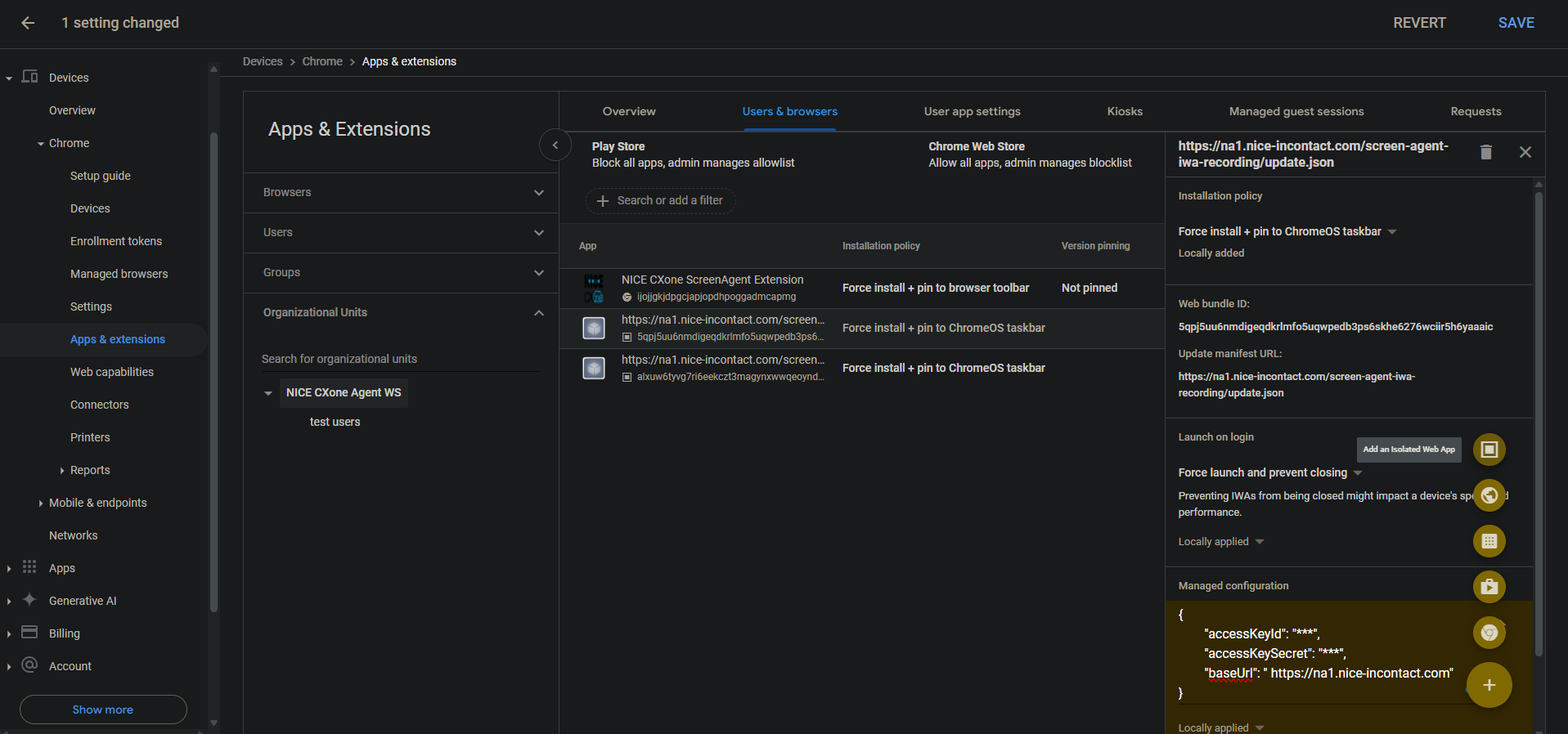
  4. Om de schermopname IWA toe te voegen, beweegt u de muis over het plus-icoontje en selecteert u Een geïsoleerde web-app toevoegen.

  5. Stel het volgende in:

    • Webbundel-ID: 5qpj5uu6nmdigeqdkrlmfo5uqwpedb3ps6skhe6276wciir5h6yaaaic

    • Manifest-URL bijwerken: \u003cCXone host domain\u003e /screen-agent-iwa-recording/update.json (Het hostdomein is voor elke regio anders, bijvoorbeeld: https://na1.nice-incontact.com/screen-agent-iwa-recording/update.json)

  6. Klik op Opslaan.

  7. Om de monitoring-IWA toe te voegen, beweegt u de muis over het plus-icoontje en selecteert u Een geïsoleerde web-app toevoegen.

  8. Stel het volgende in:

    • Webbundel-ID: alxuw6tyvg7ri6eekczt3magynxwwqeoyndxjmiwuz33dlz6jnjr2aacai

    • Manifest-URL bijwerken: \u003cCXone host domain\u003e /screen-agent-iwa-rtm/update.json (Het hostdomein is voor elke regio anders, bijvoorbeeld: https://na1.nice-incontact.com/screen-agent-iwa-rtm/update.json)

  9. Klik op Opslaan.

Configureer de IWA's voor schermopname en schermbewaking:

  1. Klik op het tabblad Gebruikers & browsers op de appnaam van de opname en configureer het volgende:

    • Installatiebeleid: installatie forceren + vastmaken aan ChromeOS-taakbalk

    • Starten bij inloggen: starten forceren en sluiten voorkomen

    • Beheerde configuratie: Voeg CXone Mpowertoegangssleutels en hostdomein toe in de volgende JSON-indeling:

      {"accessKeyId": "ACCESS_KEY", "accessKeySecret": "SECRET_KEY", "baseUrl": "HOST_DOMAIN"}

      Let op spaties enzovoort. Als de JSON-indeling niet correct is, wordt de configuratie niet toegepast.

      Gebruik een JSON-formatter om de indeling van het JSON-object te maken en kopieer en plak het vervolgens in Beheerde configuratie.

  2. Klik op Opslaan.

  3. Klik op de naam van de monitoring-app en configureer dezelfde instellingen voor de opname-app.

  4. Klik op Opslaan.

De toepassingsvensters voor ScreenAgent schermopname en monitoring wordt automatisch geopend wanneer de gebruiker zich aanmeldt.

Opname en monitoring worden alleen gesloten wanneer de gebruiker afmeldt.

De Chrome ScreenAgent-extensie toevoegen aan en configureren voor de account:

Deze Chrome-extensie brengt de OS-login van de gebruiker naar zijn Chromebox of Chromebook.

  1. Beweeg de muis op het tabblad Gebruikers en browsers, over het pictogram + en selecteer Toevoegen vanaf Chrome Web Store.

  2. Zoek NICE CXone ScreenAgent-extensie en selecteer dit.

  3. Klik op de naam van de extensie en stel het volgende in:

    Installatiebeleid: installatie forceren en vastmaken aan taakbalk van browser

  4. Klik op Opslaan.

Schakel ontwikkelaarstools in voor probleemoplossing:

  1. Ga naar Apparaten > Chrome.

  2. Selecteer Instellingen.

  3. Selecteer het tabblad Gebruikers- en browserinstellingen.

  4. Zoek naar Ontwikkelaarshulpmiddelen.

  5. Klik in de lijst met resultaten op Instellingen voor ontwikkelaarstoolsen selecteer Altijd gebruik van ingebouwde ontwikkelaarstools toestaan.

  6. Klik op Opslaan.

Eindproces uitschakelen in Taakbeheer

  1. Ga naar Apparaten > Chrome.

  2. Selecteer Instellingen.

  3. Selecteer het tabblad Gebruikers- en browserinstellingen.

  4. Zoek Taakbeheer.

  5. Klik in de lijst van resultaten op Instellingen Taakbeheer en selecteer Gebruikers blokkeren van het beëindigen van processen met Chrome-taakbeheer.

  6. Klik op Opslaan.

Schakel de schermopname en realtime schermmonitoring in voor de account:

  1. Ga naar Apparaten > Chrome.

  2. Selecteer Webmogelijkheden.

  3. Om schermopname in te schakelen, selecteert u in het gedeelte Oorsprongspecifieke machtigingen de optie Oorsprong toevoegen.

  4. Stel het volgende in:

    • Oorsprong/locatiepatroon: isolated-app://5qpj5uu6nmdigeqdkrlmfo5uqwpedb3ps6skhe6276wciir5h6yaaaic

    • Schermopname: Toegestaan

    • Vensterbeheer: Toegestaan

  5. Klik op Opslaan.

  6. Om realtime schermbewaking in te schakelen, selecteert u in het gedeelte Oorsprongspecifieke machtigingen de optie Oorsprong toevoegen.

  7. Stel het volgende in:

    • Oorsprong/locatiepatroon: isolated-app://alxuw6tyvg7ri6eekczt3magynxwwqeoyndxjmiwuz33dlz6jnjr2aacai

    • Schermopname: Toegestaan

    • Vensterbeheer: Toegestaan

  8. Klik op Opslaan.

 

Problemen met ScreenAgent oplossen voor ChromeOS

Om toegang te krijgen tot het ScreenAgentlogbestand voor het oplossen van problemen:

  1. Klik op het bureaublad ChromeOS op het pictogram CXone Mpower ScreenAgent .

    Het ScreenAgent-applicatievenster wordt geopend.

  2. Druk op Ctrl-Shift-C.

    Het venster DevTools wordt geopend.

  3. Selecteer het tabblad Console. Selecteer Opslaan als vanaf het menu van de rechtermuisknop.

  4. Sla het logbestand op en verzend het naar het CXone Mpower-ondersteuningsteam, indien vereist.

ScreenAgent voor ChromeOS FAQ’s