ScreenAgentChromeOS

如果您拥有以下许可证,则可以使用 ScreenAgent Closed NiCE ScreenAgent 是一种服务,在需要屏幕录制的坐席桌面上运行。

  • CXone ACD (voice)Third Party Telephony Providers

  • Screen Recording Basic Advanced

您需要在 Google Admin Console 中添加和配置屏幕录制和实时屏幕监控 IWA(隔离的 Web 应用程序)。 然后,ScreenAgent 根据录制策略自动录制交互过程中在坐席的 Chromebox 或 Chromebook 上进行的活动。 主管和评估员还可以在交互过程中监控坐席的活动

先决条件

设置 ScreenAgent 之前:

  1. 勾选 连接要求

  2. 确保为 ChromeOS 设置 ScreenAgent 的用户具有 Chrome Admin Console 的 Chrome 管理员权限。

  3. 确保为 ChromeOS 设置 ScreenAgent 的用户(例如管理员)具有以下 CXone Mpower 权限:

    • 访问密钥创建,此设置用于为您的组织管理访问密钥。

  4. CXone Mpower 中,生成 ScreenAgent 的访问密钥。

    访问密钥会接收生成它的 CXone Mpower 用户的所有权限。 如果该用户是管理员,则任何持有此访问密钥的人都将具有管理员特权。 因此,出于安全原因,请首先为 ScreenAgent 创建 CXone Mpower 用户和角色,然后使用 ScreenAgent 用户生成密钥。

    1. ScreenAgent 服务创建角色:

      1. 单击应用程序选择器 应用程序选择器的图标 并选择Admin
      2. 转至安全 > 角色和权限

      3. 单击新角色

      4. 为角色命名,例如 ScreenAgent 访问密钥

      5. 访问密钥我的访问密钥外,移除该角色的所有权限。

      6. 单击保存和激活

    2. ScreenAgent 服务创建员工:

      1. 单击应用程序选择器 应用程序选择器的图标 并选择Admin
      2. 单击员工

      3. 单击新员工

      4. 为员工命名,例如 ScreenAgent

      5. 主要角色下拉列表中,选择您刚刚创建的 ScreenAgent 访问密钥角色。

      6. 在“常规”选项卡上,清除所有属性。

      7. 单击创建。 您只有在创建帐户后才能生成访问密钥。

    3. 再次打开 ScreenAgent 员工,然后转至“安全”选项卡。 单击添加访问密钥以生成访问密钥。

    4. 复制访问密钥 ID 以及机密访问密钥,然后将它们保存某个安全的地方。 如果您没有复制机密访问密钥,或者丢失了它,则您需要创建一个新机密访问密钥。 安装 ScreenAgent 时使用此访问密钥 ID 和访问密钥。

    5. 单击激活电子邮件中的激活帐户按钮可激活 ScreenAgent 员工帐户。

  5. CXone Mpower 中,转至管理员 > 员工,确保在“常规”选项卡中为每个坐席定义了以下内容:

    • ChromeOS 的 OS 登录是通过坐席的电子邮件定义的。 例如,应将电子邮件 john@company.com 的 OS 登录名输入为 company.com\john

      每个员工配置文件的 OS 登录值必须是唯一的。 OS 登录值不能用于多个员工配置文件,即使某些重复的员工配置文件处于非活动状态也是如此。 如果多个员工配置文件具有相同的 OS 登录值,则 ScreenAgent 将不会为使用该 OS 登录值的任何坐席运行。

    • 该坐席具有属性可以录制(屏幕)。 此属性对于启用屏幕录制、屏幕监控或这两者都是必需的。

ChromeOS 设置 ScreenAgent

在开始为 ChromeOS 设置 ScreenAgent 之前,请确保所有先决条件均已就绪。

按照给定的顺序在 Chrome Admin Console 中设置 ScreenAgent

配置更改将在坐席下次登录时应用到他们的计算机上。要应用坐席登录时所做的配置更改,坐席必须注销并重新登录。

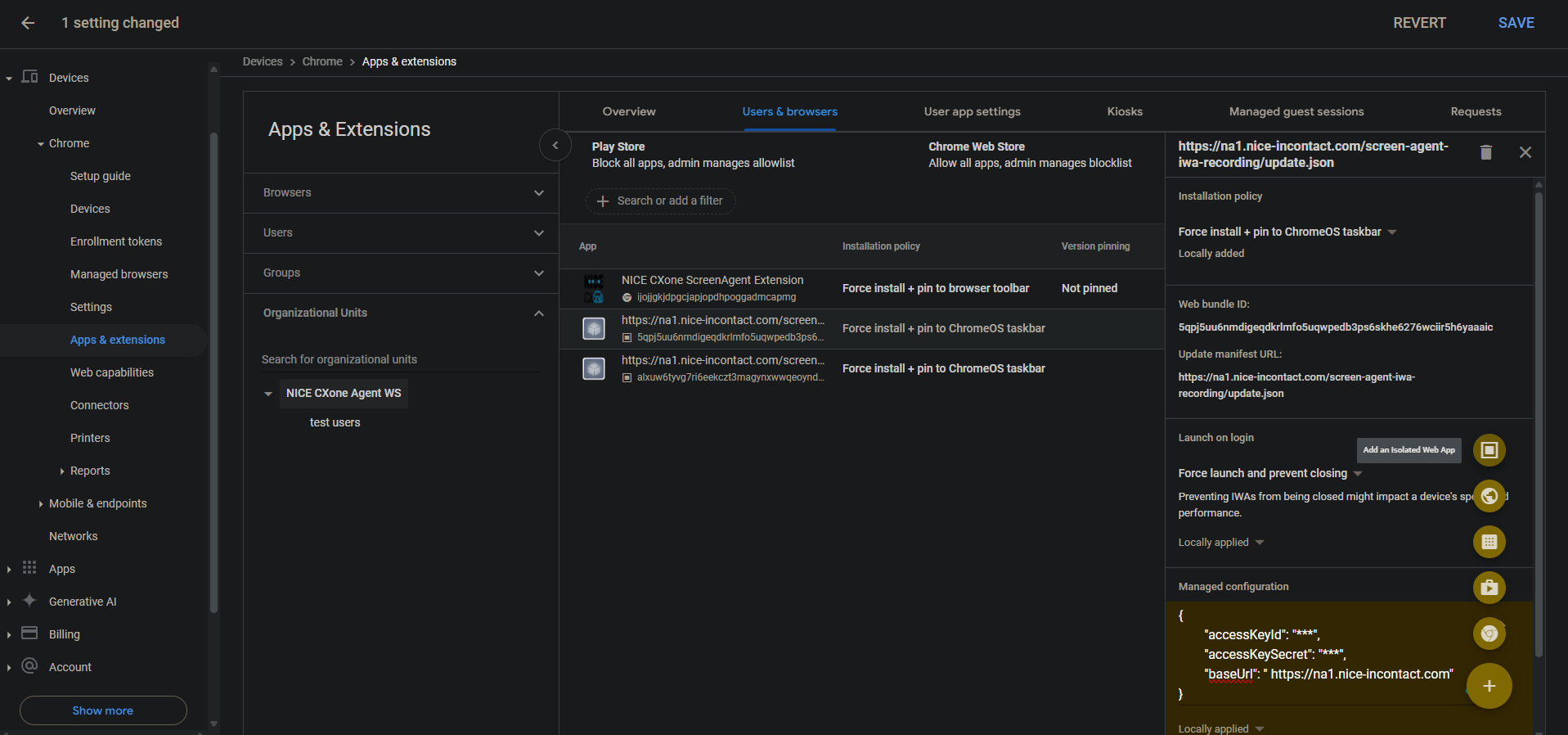
添加屏幕录制和屏幕监控 IWA:

如果已为帐户添加和配置 PWA,则必须在添加和配置 IWA 之前将其删除。

  1. 在 Chrome Admin Console 中,转到 设备 > Chrome

  2. 选择应用程序和扩展程序

  3. 选择用户和浏览器选项卡。

  4. 要添加屏幕录制 IWA,请将鼠标悬停在加号 + 图标上,然后选择添加隔离的 Web 应用程序

  5. 设置以下内容:

    • Web Bundle ID5qpj5uu6nmdigeqdkrlmfo5uqwpedb3ps6skhe6276wciir5h6yaaaic

    • 更新清单 URL<CXone host domain>/screen-agent-iwa-recording/update.json (每个区域的主机域不同,例如:https://na1.nice-incontact.com/screen-agent-iwa-recording/update.json)

  6. 单击保存

  7. 要添加监控 IWA,请将鼠标悬停在加号 + 图标上,然后选择添加隔离的 Web 应用程序

  8. 设置以下内容:

    • Web Bundle IDalxuw6tyvg7ri6eekczt3magynxwwqeoyndxjmiwuz33dlz6jnjr2aacai

    • 更新清单URL<CXone host domain>/screen-agent-iwa-rtm/update.json (每个区域的主机域不同,例如:https://na1.nice-incontact.com/screen-agent-iwa-rtm/update.json)

  9. 单击保存

配置屏幕录制和屏幕监控 IWA:

  1. 用户和浏览器选项卡中,单击录制应用程序名称并配置以下内容:

    • 安装策略强制安装 + 固定到 ChromeOS 任务栏

    • 登录时启动强制启动,并防止关闭

    • 托管配置:以以下 JSON 格式添加CXone Mpower访问密钥和主机域:

      {"accessKeyId": "ACCESS_KEY", "accessKeySecret": "SECRET_KEY", "baseUrl": "HOST_DOMAIN"}

      注意空格等。 如果 JSON 格式不正确,则不会应用配置。

      使用 JSON 格式化程序格式化 JSON 对象,然后将其复制并粘贴到托管配置中。

  2. 单击保存

  3. 单击监控应用程序名称并配置与录制应用程序相同的设置。

  4. 单击保存

当用户登录时,ScreenAgent 屏幕录制和监控应用程序窗口会自动打开。

仅当用户注销时,录制和监控才会关闭。

为帐户添加并配置 Chrome ScreenAgent 扩展程序:

Chrome 扩展程序可将用户的 OS 登录到其 Chromebox 或 Chromebook。

  1. 用户和浏览器选项卡中,将鼠标悬停在 + 图标上,然后选择从 Chrome Web Store 添加

  2. 搜索 NICE CXone ScreenAgent Extension,然后选择它。

  3. 单击此扩展程序,然后设置以下内容:

    安装策略强制安装 + 固定到浏览器工具栏

  4. 单击保存

启用开发人员工具以进行故障排除:

  1. 转至设备 > Chrome

  2. 选择设置

  3. 选择“用户和浏览器”设置选项卡。

  4. 搜索 Developer tools

  5. 在结果列表中,单击 开发人员工具设置 并选择始终允许使用内置开发人员工具

  6. 单击保存

在任务管理器中禁用结束进程:

  1. 转至设备 > Chrome

  2. 选择设置

  3. 选择“用户和浏览器”设置选项卡。

  4. 搜索任务管理器

  5. 在结果列表中,单击“任务管理器”设置,然后选择阻止用户使用 Chrome 任务管理器结束进程

  6. 单击保存

为帐户启用屏幕录制和实时屏幕监控:

  1. 转至设备 > Chrome

  2. 选择 Web 功能

  3. 要启用屏幕录制,请在源特定权限部分中,选择 添加源

  4. 设置以下内容:

    • 来源/站点模式isolated-app://5qpj5uu6nmdigeqdkrlmfo5uqwpedb3ps6skhe6276wciir5h6yaaaic

    • 屏幕录制允许

    • 窗口管理允许

  5. 单击保存

  6. 要启用实时屏幕监控,请在 源特定权限部分中,选择 添加源

  7. 设置以下内容:

    • 来源/站点模式isolated-app://alxuw6tyvg7ri6eekczt3magynxwwqeoyndxjmiwuz33dlz6jnjr2aacai

    • 屏幕录制允许

    • 窗口管理允许

  8. 单击保存

 

ChromeOSScreenAgent 进行故障排除

要访问ScreenAgent日志文件以进行故障排除:

  1. ChromeOS 桌面上,单击 CXone Mpower ScreenAgent 图标

    将打开 ScreenAgent 应用程序窗口。

  2. Ctrl-Shift-C

    将打开 DevTools 窗口。

  3. 选择“控制台”选项卡。 从鼠标右键菜单中选择另存为

  4. 保存日志文件,在需要时将其发送给 CXone Mpower 支持团队。

ScreenAgent for ChromeOS 常见问题解答